Market stabilizes again in Thursday's trading session with mega cap tech stocks rebounding in the morning, Tesla, Amazon, and Nvidia receiving the most investor attention. Most of the morning buying across the entire NASDAQ block came from shorts-cover rally after traders panic bought QQQ puts yesterday. Notably, during yesterday's sector rotation, both call and put volume of QQQ hit record levels with call volume the 7th highest in history and put volume the 11th highest in history.
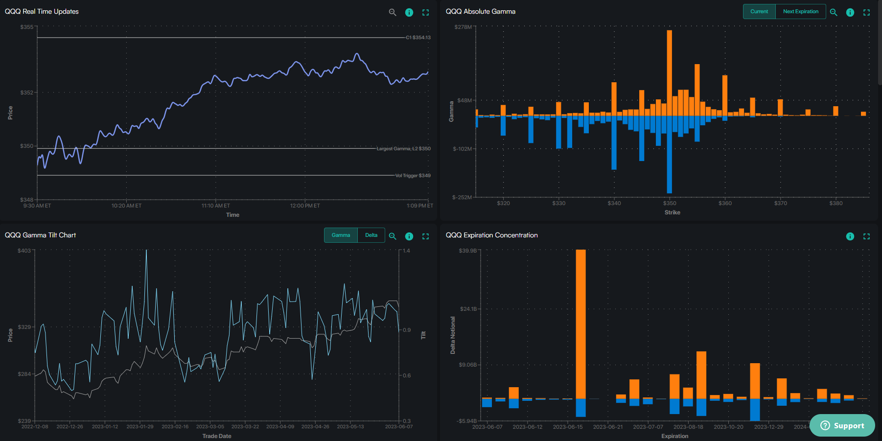
With volatility continuing to hold the downward trend in the morning from yesterday, put holders forced to cover in the morning across the entire index, creating pressure that helped QQQ bounce back through the important 350 gamma flip level after an extremely volatile first 30 minutes. However, the absence of organic buyers here shows that today's rally in the tech block has more 'technical' characteristics than the sector rotation trend having truly ended.
Viet Hustler is a reader-supported publication. To receive new posts and support my work, consider becoming a free or paid subscriber.








